AuraOS

Intelligentes Stimmungslicht für das Smart Home

Visualisiert die Weltlage durch KI-gestützte Sentiment-Analyse und dynamische LED-Beleuchtung

Aktuelle Weltlage
0.0
Neutral
Scroll to explore

Features

Sentiment-Visualisierung

Analysiert aktuelle Nachrichten und zeigt die Weltlage durch eine 5-stufige Farbskala von Rot (negativ) bis Violett (positiv) an.

Smart Home Integration

Native Home Assistant Integration mit MQTT Auto-Discovery, Sensor-Daten und vollständiger Steuerung über das Smart Home System.

Web Interface

Responsive Web-Oberfläche mit Dashboard, Konfiguration, Statistiken und Diagnose-Tools. Dark/Light Theme Support inklusive.

Datenmanagement

CSV Export/Import für historische Daten, intelligentes Buffering und sichere Backup-Systeme für alle Konfigurationen.

Systemüberwachung

Umfassende Überwachung mit Watchdog, Memory-Monitoring, Network-Diagnostics und automatischer Fehlerbehandlung.

OTA Updates

Over-the-Air Firmware-Updates über das Web-Interface. Einfache Wartung und Feature-Updates ohne physischen Zugriff.

Erweiterte Statistiken

Detaillierte Analyse historischer Sentiment-Daten mit interaktiven Charts, Trends und Durchschnittswerten über verschiedene Zeiträume.

Adaptive Beleuchtung

Intelligente Helligkeitsanpassung basierend auf Tageszeit, Umgebungslicht und benutzerdefinierten Szenarien für optimales Ambient Light.

Statistiken & Trends

Live-Daten der weltweiten Sentiment-Analyse in Echtzeit

Durchschnitt
--
Lädt...
Minimum
--
--
Maximum
--
--
Messungen
--
Gesamt

Stimmungsverlauf

Gesamter Zeitraum
Letzte Woche
Letzter Tag

Zusammenfassung der Weltlage

Daten werden geladen...

Stündliche Analyse

Durchschnittswerte nach Tageszeit

Wochentag-Analyse

Durchschnittliche Stimmung nach Wochentag

Stimmungsverteilung

Histogramm der Stimmungswerte

Trendanalyse

Langfristige Entwicklung

Aktuelle Schlagzeilen

Die letzten analysierten Nachrichtenüberschriften mit ihren Einzel-Sentiment-Scores

  • Lade Schlagzeilen...

Wie entsteht die LED-Farbe?

Der Score wird nicht absolut bewertet — er wird relativ zur Verteilung der letzten 7 Tage eingestuft.

Score-Berechnung

-1.0 sehr negativ-0.50.0 neutral+0.5+1.0 sehr positiv
Einzel-Ø ×2.0 = tanh() =

Einzelscores von Claude Haiku (-1 bis +1) werden gemittelt, mit 2.0 gestreckt und durch tanh() auf den Bereich [-1, +1] normiert.

Einordnung des Scores

Die LED-Farbe basiert nicht auf dem absoluten Score, sondern auf dem Vergleich mit den letzten 7 Tagen. Ein negativer Score kann trotzdem eine "bessere" Farbe zeigen, wenn die Woche insgesamt noch negativer war.

Aktuelle Position im historischen Bereich
Min (7 Tage) Median Max (7 Tage)

— Datenpunkte in den letzten 7 Tagen

Wird berechnet…
Wenige Datenpunkte — Backend nutzt Fallback-Schwellwerte. Anzeige wird genauer nach 3+ Analysen.

LED-Farbzuordnung via Perzentil-Schwellwerte

AuraOS Ansichten

Benutzeroberfläche und Funktionen des intelligenten Stimmungslichts

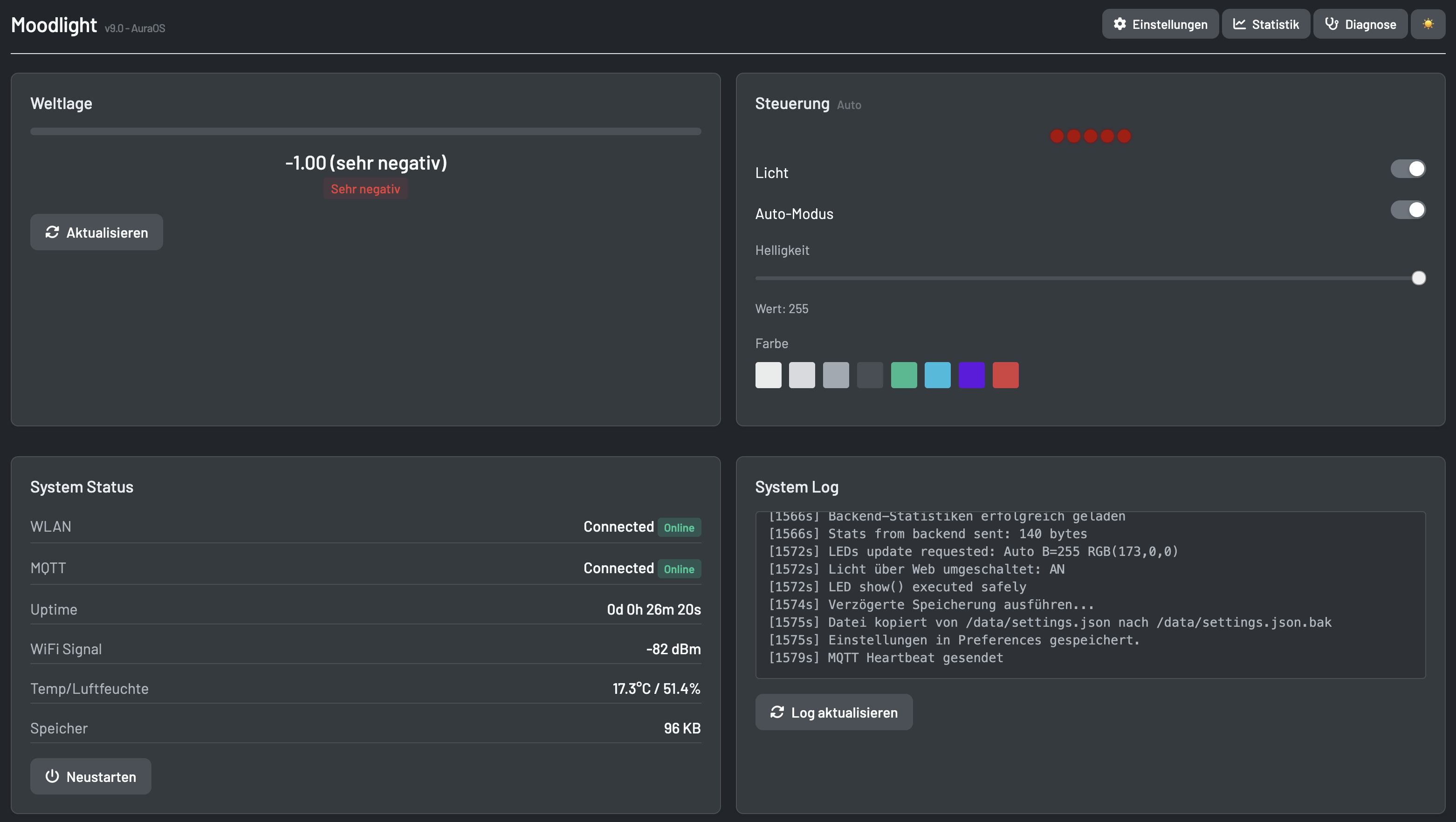
Dashboard Screenshot

Dashboard

Hauptübersicht mit aktueller Stimmungslage, Systemstatus und Sensor-Werten. Zeigt LED-Status und Verbindungsqualität.

Farbkonfiguration Screenshot

Farbkonfiguration

Intuitive Farbauswahl für jede Sentiment-Kategorie. Anpassbare RGB-Werte für vollständige Personalisierung.

WLAN Konfiguration Screenshot

WLAN-Konfiguration

Einfache Netzwerk-Einrichtung mit SSID-Scanner und automatischer Verbindungsverwaltung.

Statistik Screenshot

Statistiken

Detaillierte Charts und Trends der Sentiment-Daten. Historische Analyse und Durchschnittswerte über verschiedene Zeiträume.

MQTT Integration Screenshot

MQTT & Home Assistant

Vollständige Home Assistant Integration mit Auto-Discovery. Alle Sensoren und Steuerungselemente automatisch verfügbar.

Settings Screenshot

Intervall-Einstellungen

Konfigurierbare Update-Intervalle für Sentiment-Analyse und Sensor-Abfragen. Anpassbare Helligkeit und Welleneffekt-Einstellungen.

OTA Update Screenshot

Over-The-Air Updates

Firmware und Web-UI Updates direkt über WiFi. Kein USB-Kabel erforderlich für Updates im Betrieb.

Hardware Pin Configuration Screenshot

Hardware-Konfiguration

Flexible Pin-Konfiguration für LEDs und Sensoren. Anpassbar für verschiedene ESP32-Boards und LED-Strips.

Dark Mode Screenshot

Dark Mode

Umschaltbarer Dark Mode für angenehmes Arbeiten bei Nacht. Alle UI-Elemente passen sich automatisch an.

Hardware Information Screenshot

Hardware-Informationen

Detaillierte Systeminfos: Speicher, CPU-Temperatur, WiFi-Signal, Laufzeit und Firmware-Version auf einen Blick.

System Diagnostics Screenshot

System-Diagnose

Umfassendes Diagnose-Tool mit Echtzeit-Metriken, Logs und Wartungsfunktionen für Systemüberwachung und Fehlerbehebung.

Technologie-Stack

ESP32

ESP32 Mikrocontroller

Arduino Framework, WiFi & Bluetooth integriert

LED

NeoPixel LEDs

WS2812B/WS2813 adressierbare RGB-LEDs

MQTT

MQTT Integration

Home Assistant Auto-Discovery

DHT

DHT22 Sensor

Temperatur & Luftfeuchtigkeit

AI

AI Sentiment API

Automatische Nachrichten-Analyse

PIO

PlatformIO

Modernes Build-System & Libraries